Monitores AuditorIA
O AuditorIA é a ferramenta de acompanhamento da qualidade dos agentes. Permite criar monitores personalizados, definir critérios de avaliação e acompanhar as campanhas avaliadas automaticamente.
O Auditoria é uma ferramenta poderosa de acompanhamento dos agentes e da qualidade de seu atendimento, utilize os critérios personalizados para realizar as avaliações, escolhas as campanhas que deseje, monte inúmeros monitores.
Como fazer
Para acessar os monitores e as avaliações realizadas pelo AuditorIA, basta clicar em "voz" (ícone de telefone) no menu lateral, e logo em seguida AuditorIA, como na imagem abaixo:

Ao acessar o AuditorIA, você será redirecionado para a página onde tem a visão de todos monitores. Por padrão toda empresa já tem um monitor, o qual pode ser editado nas configurações.
No caso do primeiro acesso, o redirecionamento acontece para uma página onde você poderá realizar as configurações do primeiro monitor, basta clicar em configurar, e seguir os passos descritos mais abaixo.
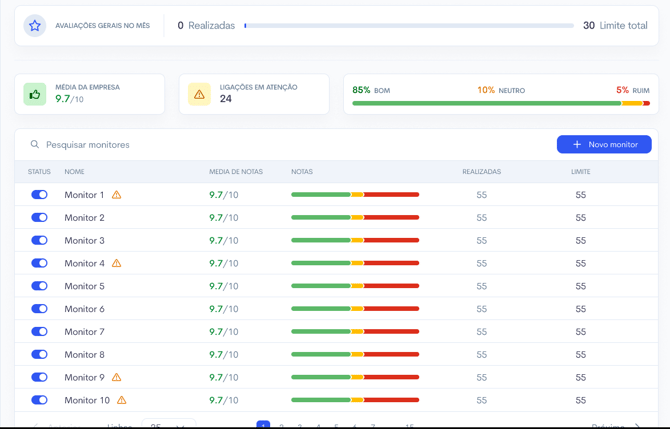
Após configurar o monitor, você será redirecionado para a dashboard, onde é possível visualizar todos os monitores ativos e as configurações gerais. Nela, você acompanha o total de ligações avaliadas, o limite configurado para cada monitor e uma visão macro da empresa, incluindo a média das notas e a distribuição percentual entre avaliações boas, neutras e ruins. Ao aplicar o filtro de datas, todas as métricas são ajustadas, permitindo analisar diferentes períodos com precisão.
Em cada monitor é possível observar qual a nota média de todas as campanhas, quantas ligações foram realizadas as avaliações e quantidade limite de ligações estabelicida para aquele monitor. 

Criando/Editando um monitor
Para criar um monitor basta clicar no botão " + Novo monitor", ao abrir as configurações, você terá as seguintes opções:
- Ativar monitor
- Essa ação pode ser executada no menu principal também, o monitor ativado, significa que ele irá realizar as avaliação. Desativa-lo, fará que ele não consuma mais as ligações não gerando custo. As avaliações feitas anteriormente sempre ficarão disponíveis.
- Nome do monitor
- Campanhas para avaliação (apenas as campanhas selecionadas irão ser avaliadas neste monitor)
- Qualificações
- Ao selecionar mais de uma campanha, as qualificações de todas as campanhas irão estar disponíveis para escolha, apenas as ligações que tiverem as qualificações selecionadas serão enviadas para avaliação do monitor.
- Tempo mínimo da ligação - Ligações com o tempo menor que o configurado, não serão avaliadas
- Tempo máximo da ligação - Ligações que superam o tempo configurado, não serão avaliadas
- Critérios de avaliação. Veja aqui o como configura-los.
- Quantidade de ligações diárias por agente. Esta configuração determina o máximo de ligações que os agentes das campanhas selecionadas serão enviadas para avaliação.

Nas configurações, é possível ainda configurar o limite de ligações que este monitor realizará por mês. Todos os monitores zeram as contas das ligações realizadas na virada de cada mês. Mesmo que um monitor utiliza o limite estabelecido, você pode a qualquer momento aumentar este limite. Ao selecionar os limites pré-setados, ou escolher um outro limite customizado, será mostrado em reais (R$) o valor que será cobrado.
Para realizar as avaliações é importante que sejam adicionados créditos na empresa, a cobrança é realizada por avaliação, o preço é de 0,04 centavos. 
Agora basta clicar em "Criar Monitor" e seu monitor já estará pronto para realizar as avaliações.
Notas e avaliações
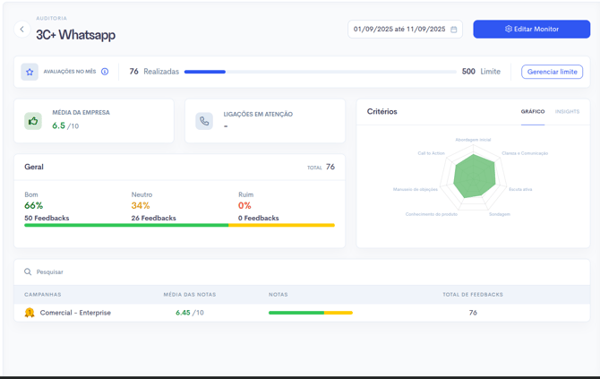
Para acessar as notas e avaliações basta clicar em um monitor, e ali estará(ão) disponível(eis) a(s) as campanhas com as pontuações aferidas, a nota exibida é uma média das avaliações dos agentes que compõe aquela campanha específica.

Para acessar as avaliações doa agentes basta clicar na campanha, dessa maneira será exibido todos os agente que foram avaliados e quantidade de avaliações de cada agente. A nota também é uma média de todas as avaliações do agente. Para ter acesso as ligações do agente, basta clicar no nome do agente escolhido que será exibido um menu lateral com todas as ligações que foram avaliadas.

Ao clicar na ligação você terá acesso ao resumo do que foi abordado na ligação, a transcrição do áudio, reprodução do áudio, pontos positivos abordados pelo seu agente e também os pontos negativos.
Para trazer a informação mais clara possível, neste mesmo card da avaliação da ligação é possível teracesso a todos os dados da ligação e também a todos os dados que foram importados no mailing.

Importante lembrar que todas as avaliações são feitas de um dia para o outro, iniciando o processo às 00:01 do dia seguinte a configuração do monitor, as avaliações são feitas sempre do dia retroativo, ou seja, se no caso o monitor fora configurado dia 10/09/2025, ele iniciará as avaliações dia 11/09/2025, contabilizando as ligações do dia 10/09.